In diesem Abschnitt erfahren Sie, welche Panels für Ihr Dashboard zur Verfügung stehen und erhalten einen Einblick in deren Funktionen. Wie Sie neue Panels zu Ihrem Dashboard hinzufügen können erfahren Sie unter: Einstellung des Dashboards.
Allgemeines
Das Dashboard soll Ihnen einen schnellen Überblick über Ihren Kanzleiablauf ermöglichen. Je nach Benutzerrolle unterscheidet sich aber die Notwendigkeit der Darstellung unterschiedlicher Informationen. Daher lassen sich die Ansichten Ihres Dashboards für jeden Benutzer mit Hilfe sogenannter Panels individualisieren. Deren Anordnung und Nutzung ist völlig frei konfigurierbar.
Es stehen folgende sechs Panels zur Verfügung:
- Aktenstatistiken
- Tagesinformationen („Hallo xx“)
- Ankündigungen
- Statistiken
- Benutzerstatistiken
- Fristen
- Arbeitszeiterfassung
- To-Do-Liste (oder ToDos`Groß)
Möchten Sie alle Panels zeitgleich auf Ihrem Dashboard darstellen, empfehlen wir Ihnen die folgende beispielhafte Anordnung:

Aktenstatistiken-Panel
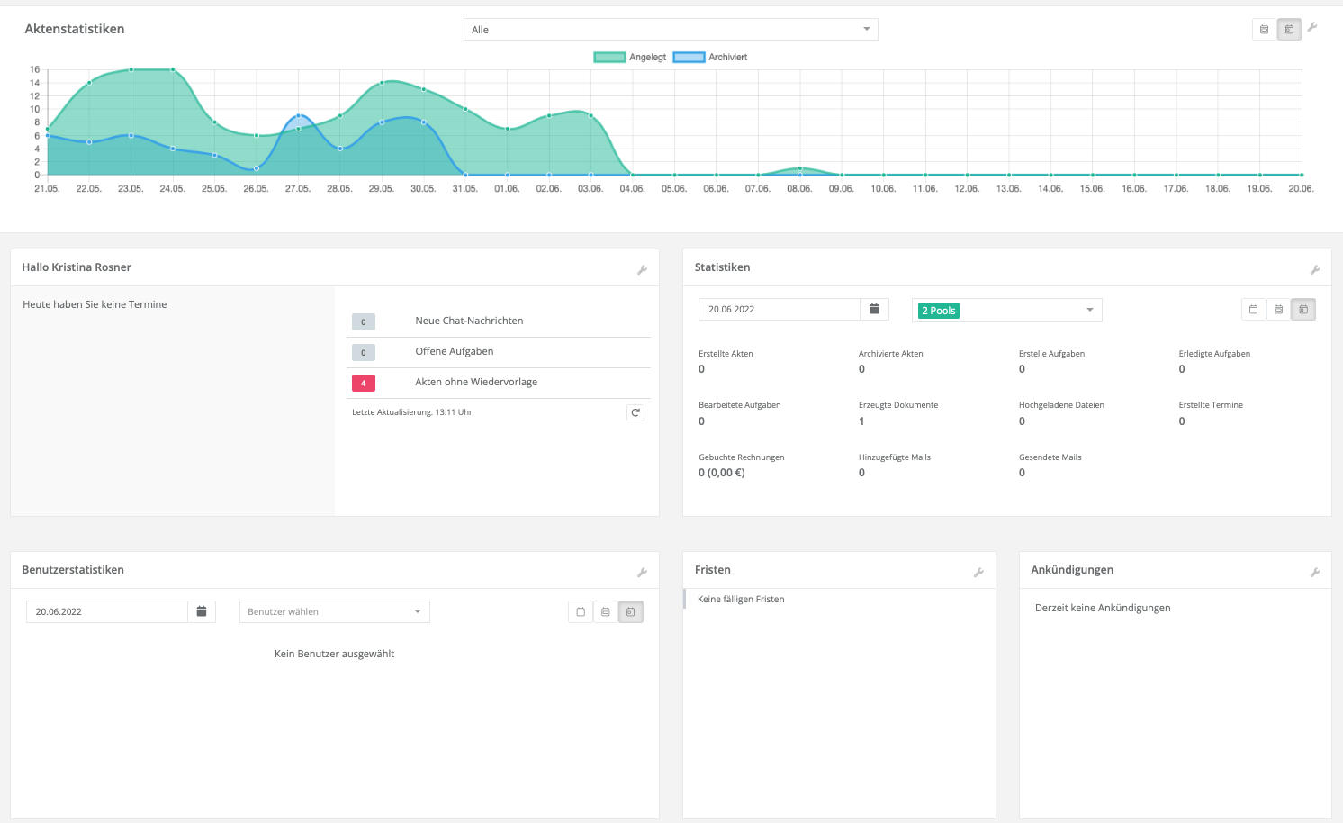
Das Panel „Aktenstatistiken“ ist die visuelle Ansicht Ihrer Akten im zeitlichen Ablauf anhand Ihrer Datenpools.

1.) Sie erhalten auf einen Blick Informationen zu den „Angelegten Akten“ (Grün) und den „Archivierten Akten“ (Blau) im ausgewählten Zeitraum.
2.) Über die Kalenderblätter-Buttons im oberen rechten Bereich können Sie eine tageweise oder auf Monaten basierende Darstellung der Aktenstatistiken wünschen.
3.) Mit Hilfe des Drop-Down Menüs wählen Sie spezifische Dezernate – „Datenpools“ – zur näheren Betrachtung aus.
4.) Wie in jedem weiteren Panel auch können Sie mit Hilfe des Werkzeugschlüssel-Symbols Ihr ausgewähltes Panel löschen.
Tagesinformationen-Panel
Das Tagesinformationen-Panel oder „Hallo“-Panel gibt Ihnen auf einen Blick Auskunft über die Ereignisse des Tages. Sie auf einen Blick:
- Ihre heutigen Termine
- Neue Chat-Nachrichten
- Offene Aufgaben
- Akten ohne Wiedervorlage
Das Panel aktualisiert sich automatisch alle 15Minuten. Über den „Neu-Laden“-Button können Sie jedoch manuell eine Aktualisierung anfordern.

Fristen-Panel
Im Fristen-Panel erhalten Sie einen Überblick über die Ihnen zugewiesenen Fristen. Zur besseren Differenzierung von Vorfristen und Hauptfristen ist das Panel zweigeteilt und unterschiedlich farblich markiert: auf der linken Seite finden Sie die Vorfristen in orange. Auf der rechten Seite sind die Hauptfristen in rot.
Sie sehen auch, wenn Fristen zur Streichung angefordert sind, dann erscheint im unteren rechten Bereich der Frist das Wort „Streichung“. Diese Streichung muss im Fristenbuch noch manuell nach dem 4-Augen-Prinzip bestätigt werden.

ToDo’s Panel
Im To-Do’s Panel erhalten Sie einen zeitbezogenen Überblick über alle fälligen Aufgaben, Vorfristen und Hauptfristen.
Sie haben die Möglichkeit im Datums-Feld den Start-Tag für die Betrachtung auszuwählen. Standardmäßig ist der heutige Tag voreingestellt. Von diesem Start-Tag aus (mittlere Spalte) werden die überfälligen (linke Spalte) und morgen fälligen (rechte Spalte) ToDos angezeigt.

Termine-Panel
Im Termine-Panel erhalten Sie einen Überblick über Ihre Termine der aktuellen Woche. Diese sind, ebenso, wie in Ihrer Kalender-Ansicht farblich gekennzeichnet. Es ist immer die aktuelle Woche eingestellt, diese lässt sich nicht variieren.

Statistiken-Panel
Mit Hilfe des Statistiken-Panels lassen sich sehr schnell einfache Datenpool-übergreifende Auswertungen machen. Sie erhalten einen Überblick über die erstellten Akten/Aufgaben/Termine/Dokumente/Dateien/Mails und Rechnungen inkl. Rechnungsbetrag.
- Mit Hilfe der Drop-Down-Menüs lassen sich verschiedene Datenpools zusammen oder einzeln betrachten.
- Über die unterschiedlichen Kalenderblätter im rechten oberen Bereich des Panels können Sie eine tageweise, monateweise oder jahresweise Betrachtung der Statistiken auswählen.

Benutzerstatistiken-Panel
Das Benutzerstatistiken-Panel ist das Pendant zum unter 1.3 vorgestellten Statistiken-Panel. Auch in diesem Panel erhalten Sie einen Überblick über die wichtigsten KPIs, wie erstellte Akten/Aufgaben/Termine/Dokumente etc.
Allerdings können Sie diese Kennzahlen – wenn Sie hierfür die nötigen Berechtigungen besitzen – hier auf einzelne Benutzer herunterbrechen (1) und bekommen so eine Produktivitätsanzeige Ihrer einzelnen MitarbeiterInnen.
Über die unterschiedlichen Kalenderblätter im rechten oberen Bereich des Panels (2) können Sie eine tageweise, monatsweise oder jahresweise Betrachtung der Statistiken auswählen.

Arbeitszeiterfassungs-Panel
Hierüber können Sie mit dem Arbeitszeit-Timer automatisch Ihre Arbeitszeit erfassen, pausieren und am Ende eines Arbeitstags stoppen. Zudem können Sie Pausen und Arbeitszeit auch manuell ein- oder nachtragen und genehmigen lassen. Mehr Informationen zum Panel Arbeitszeiterfassung, und den weiteren Funktionen und Konfigurationen des dazugehörigen Moduls „Mitarbeiterverwaltung“, finden Sie in diesem Beitrag.
